Componentes de la interfaz web
La interfaz de NAKIVO Backup & Replication consta de los siguientes componentes:
Menú principal
El menú principal de NAKIVO Backup & Replication se encuentra en la parte izquierda de la interfaz del producto. Proporciona acceso al panel general, los jobs, las actividades, el calendario, la búsqueda global y los ajustes del producto. También contiene el menú de ayuda y el botón Cerrar sesión.
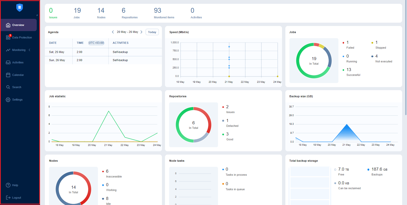
Visión general
La página Overview muestra las estadísticas clave de su instancia de NAKIVO Backup & Replication. La información se muestra en los siguientes widgets:
-
Barra de resumen: Enumera el número total de problemas (errores y alarmas), Jobs, Transportadores, Repositorios, elementos supervisados y actividades en ejecución.
-
Agenda: Enumera las actividades en ejecución y programadas para una semana determinada. Por defecto, este widget muestra la semana en curso.
-
Velocidad: Muestra la velocidad a la que se han transferido los datos brutos durante las ejecuciones correctas del job en los siete días anteriores.
-
Jobs: Muestra el número total de jobs disponibles y sus respectivos estados de última ejecución.
-
Estadística de jobs: muestra un gráfico del número de jobs exitosos, detenidos y fallidos para cada día de los siete días anteriores.
-
Repositorios: Muestra el número total de repositorios disponibles y sus estados.
-
Tamaño de los backups: Muestra el tamaño total de los backups creados para cada día de los siete días anteriores. Tenga en cuenta que los backups en Repositorios de backups siempre incrementales(la opción Almacenar backups en archivos separados no está seleccionada) se consideran 0KB, y por lo tanto no se reflejan en el gráfico de tamaño de backups.
-
Transportadores: Muestra el número total de transportadores disponibles que se han añadido o instalado correctamente y sus estados.
-
Tareas de los transportadores: Muestra el número total de tareas que están siendo procesadas o esperando a ser procesadas por todos los transportadores.
-
Almacenamiento total de backups: Muestra la cantidad total de almacenamiento de todos los repositorios disponibles.
-
Eventos: Enumera todos los eventos, incluidos errores, advertencias e información general de estado, ordenados por fecha de forma predeterminada. Incluye funciones de búsqueda y filtrado que simplifican la búsqueda de eventos específicos por Nombre, Tipo o Intervalo de fechas.
Protección de datos
A través de la página de protección de datos, puede:
-
Ver, ejecutar y detener jobs bajo demanda o programados.
-
Recupere archivos, objetos, máquinas virtuales y sitios.
-
Gestionar jobs
-
Crear backups, copias de backups, replicación, recuperación y jobs de inicio rápido.
-
Informes de jobs
-
Crear y gestionar grupos de jobs
Supervisión
En la página de supervisión, puede consultar las siguientes métricas (actuales e históricas):
-
Para máquinas virtuales VMware: Uso de CPU, uso de memoria y uso de disco
-
Para hosts VMware: Uso de CPU y uso de memoria
-
Para almacenes de datos VMware: Uso de disco
Para más información, consulte el apartado Supervisión.
Actividades
La página Actividades muestra una lista de todas las actividades en curso y pasadas, como:
-
Ejecución del job
- Repositorio autobackup
-
Descarga de archivos
-
Descarga de objetos de aplicación
-
Recuperación universal de objetos
-
Recuperación del espacio de repositorios
-
Autocuración de repositorios
-
Verificación de backups de repositorios
-
Actividades específicas de la cinta, a saber: escaneado, borrado y lectura Cinta - Otra
Para más detalles e información, consulte Gestionar actividades.
Calendario
El Calendario le permite programar jobs y ver el historial de todos los jobs ejecutados en un espacio organizado. Para más información, consulte Uso del Calendario.
Buscar
La página de Búsqueda le permite buscar elementos dentro de toda la instancia de NAKIVO Backup & Replication: Inventario, Transportadores, Repositorios, dispositivos de cinta, trabajos, backups, réplicas y mucho más. Para más detalles, consulte Utilizar la búsqueda global.
Ajustes
En la página de ajustes, puede configurar pestañas de NAKIVO Backup & Replication General, Inventario, Transportadores, Repositorios, y
Menú de ayuda
Utilice el menú Ayuda para solicitar asistencia técnica y acceder al NAKIVO en línea centro de ayuda o ver información sobre su producto. Si está evaluando NAKIVO Backup & Replication, también puede consultar la sección Cómo comprar del menúAyuda para ver los precios, solicitar una demostración en directo o un presupuesto, encontrar un revendedor o ponerse en contacto con el departamento de Ventas. Si está utilizando una licencia gratuita, también puede actualizar a una licencia de Prueba durante 15 días con la opción Probar todas las funciones.
Diálogo de chat en línea
El chat en línea deNAKIVO Support se encuentra en la esquina inferior derecha de la aplicación. Permite solicitar ayuda rápidamente a un representante de ventas o de asistencia técnica.
Selección de idioma
Para seleccionar el idioma de la interfaz de usuario de su instancia de NAKIVO Backup & Replication, haga lo siguiente:
-
Inicie sesión en su instancia de NAKIVO Backup & Replication.
-
En la esquina inferior derecha de la interfaz de NAKIVO Backup & Replication, seleccione el idioma necesario en el menú desplegable.
-
La página actual se recarga automáticamente con la interfaz de usuario y el contenido cambiados al idioma seleccionado.
Notas
El menú de cambio de idioma sólo está disponible para los usuarios con rol de Administrador; el cambio de idioma se aplica globalmente (a todos los usuarios).
En instalaciones multi-inquilino, sólo está disponible en el nivel de administrador principal; el cambio de idioma se aplica globalmente (a todos los inquilinos/usuarios locales).
Sólo los usuarios con rol de Administrador pueden cambiar el idioma en un inquilino remoto.
Barra de ofertas especiales
Este elemento de la interfaz se encuentra a la izquierda del panel de control de NAKIVO Backup & Replication. La barra de herramientas contiene ofertas especiales. Si pulsa el botón, se abre un cuadro de diálogo con información sobre una oferta concreta. En caso necesario, la barra de herramientas Ofertas especiales puede desactivarse. Consulte Configuración del sistema para más detalles.
Panel de control de inquilinos
Si utiliza NAKIVO Backup & Replication en un modo multiinquilino, la opción Inquilinos le permite crear, gestionar y configurar inquilinos.